资讯专栏INFORMATION COLUMN

私有云-UCloud私有云产品更新!

ernest.wang / 2351人阅读

摘要:目前已经集成的应用有微软雅黑数据库审计集成公有云产品数据库审计系统。新增功能微软雅黑云主机功能新增微软雅黑支持在原有设备透传的能力上,新增支持切割和还原提供灵活配置的云主机让用户更加充分的使用算力。

产品更新


UCloudStack 私有云产品 

2022上半年能力升级



内容概要

01

产品能力升级

UCloudStack产品在计算、存储、网络、平台管理等多个层面实现全面能力升级。

02

产品迭代速度升级

UCloudStack产品在版本迭代模式上做出重大调整,在产品能力稳定提升的同时,以项目导向提升产品迭代速度,助力一线销售团队提升赢单率。

03

项目支撑模式升级

为更高效的帮助一线销售团队在攻克私有云项目中的障碍,私有云产品线为各事业部配备专属产品经理,提供高效的沟通和支撑模式。


正文内容

01

产品能力升级

UCloudStack在上半年功能完成3次版本升级。目前最新版本为UCloudStack 2.2。主要更新内容如下:

新增模块



物理机纳管


物理机纳管为用户提供了快速便捷的纳管存量物理机能力,用户在控制台即可对已纳管的物理机进行电源管理、访问远程控制台和查看硬件监控等基础运维操作。目前已经支持:浪潮SA5212M4 、联想ThinkSystem SR650,H3C-R4900 G2/G3。



FC-SAN外置存储


增支持FC- SAN外置存储,通过将 FC SAN 存储接入到一个或多个计算集群中,在管理员侧扫描获取,然后分配到租户使用。适用于传统企业现有集中式FCSAN存储的利旧,以及用户指定存储供应商的场景。



对象存储服务


新增在UCloudStack中创建和管理对象存储服务OSSObject Storage Service),S3 API接口协议)。此服务作为UCloudStack的一项增值服务,不但可以被私有云内网基于VPC网络的应用访问,同时也支持绑定外网IP,为外部物理网络的应用提供对象存储服务,实现任何应用、任何时间、任何地点访问数据。



文件存储服务


文件存储是 UCloudStack 云平台提供的 NFS 文件存储服务。常用于和云主机实例搭配使用。此服务作为UCloudStack的一项增值服务,提供了标准的 NFS 文件访问协议,协议版本为 NFSv4支持 POSIX 文件接口。用户在控制台创建文件存储实例后,只需在云主机实例中安装文件存储客户端,使用标准挂载命令挂载创建的文件系统,就可以轻松地在多个实例间共享文件。



应用商店


为更好的对接第三方应用,提升云租户在使用第三方应用的体验,UCloudStack将常用的合作伙伴产品,集成在应用商店中,用户只需在控制台简单操作,即可完成复杂的部署工作,降低使用门槛,提升效率。

目前已经集成的应用有:


数据库审计UDAS

集成公有云产品——数据库审计系统(UCloud Database Audit System)。一款专业对数据库实时记录网络上的数据库活动,对数据库操作进行细粒度审计的合规性管理,对数据库遭受到的风险行为进行实时告警,方便事故追根溯源,同步加强内外部数据库网络行为的监控与审计,提高数据资产安全,帮助企业满足网络安全等级保护等合规要求。


终端检测响应平台           

集成安全厂商深信服产品——信服终端检测响应平台EDR。围绕终端资产安全生命周期,通过预防、防御、检测、响应赋予终端更为细致的隔离策略、更为精准的查杀能力、更为持续的检测能力、更为快速的处置能力。在应对高级威胁的同时,通过云网端联动协同、威胁情报共享、多层级响应机制,帮助用户快速处置终端安全问题,构建轻量级、智能化、响应快的下一代终端安全系统。


新增功能



云主机功能新增


支持vGPU

在原有GPU设备透传的能力上,新增支持 GPU 切割和还原,  提供灵活配置的 vGPU 云主机, 让用户更加充分的使用GPU 算力。已经支持 vGPU 的设备包括 NVIDIA 的 P40。


支持USB透传

支持USB透传功能,物理机USB设备可直接透传至该物理机上所运行的云主机,USB设备包含以下两种模式:

   -  直通:将USB设备加载到此物理机上的云主机,迁移云主机时需要卸载此USB设备。

   -  转发:将USB设备加载到此物理机所在计算集群内的云主机,迁移云主机时不需要卸载此USB设备。


支持自定义DNS      

新增支持在控制台为云主机自定义DNS。


支持设置主机名

新增支持创建虚拟机时设置主机名称,虚拟机重启后生效。 


支持修改云主机MAC地址       

新增支持用户自定义网卡MAC,需要关机后修改。



云盘和快照


支持从快照创建云硬盘

新增支持从快照创建云硬盘,新建云硬盘大小和源云硬盘的大小一致。常用于结合第三方备份产品,丰富备份和灾备方案。


支持从数据盘创建云主机       

新增支持从数据盘创建云主机,用户需保证云硬盘内的操作系统可用。常用于异构平台的虚拟机迁移场景。



地域管理和集群管理


新增CPU超额分配控制

通过控制台,可以快速修改集群的CPU超分策略。配合平台监控能力,可以按需控制CPU资源池的超分比率。

image.png


云主机跨集群迁移       

实现云主机在不同计算集群或存储集群之间的离线迁移能力。

image.png



财务管理


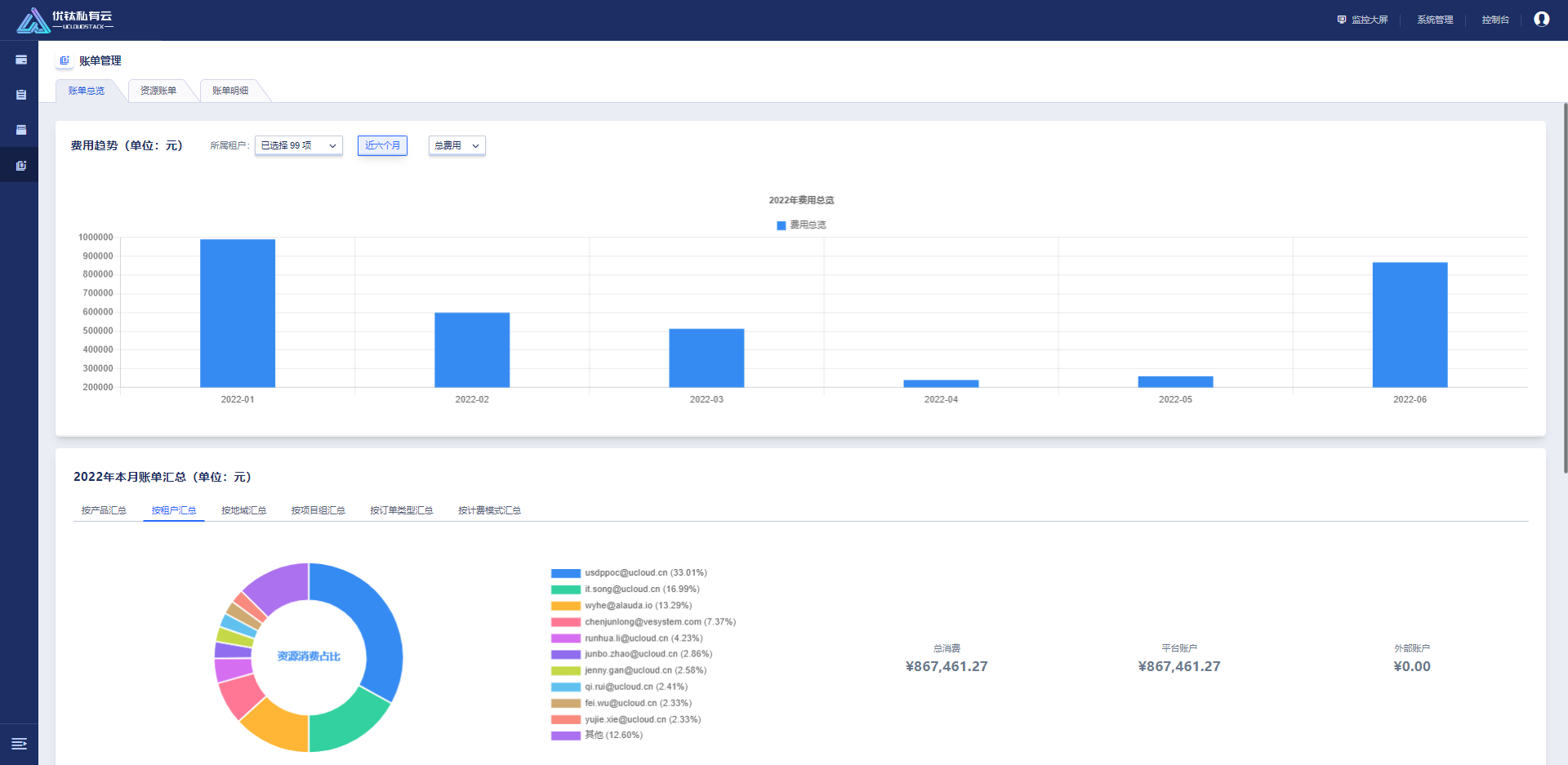
财务管理新增账单总览,资源账单,账单明细页面。

1655890581682.png


账单总览

新增费用趋势与本月账单汇总两个模块,租户可在帐号总览页面查看费用趋势,可通过自定义费用类型查看云平台在近六个月内产生的交易信息。本月账单汇总从按产品汇总、按租户汇总、按地域汇总、按项目组汇总、按订单类型汇总及按计费模式汇总六个方面用饼图展示,列表包括聚合类型、名称、总费用、平台费用及外部费用。


资源账单

支持租户可从账单周期/所属产品/计费模式/所属地域/所属项目五个维度查看云平台的资源账单信息,列表包括资源ID、地域、租户ID、主账号名称、主账号邮箱、所属产品、所属项目、计费模式、总费用、平台账户、外部账户及交易时间。(单个资源全部账单汇总)


账单明细

租户可从账单周期/所属产品/订单类型/计费模式/所属地域/所属项目六个维度查看云平台的账单明细,列表包括资源ID、交易单号、交易类型、订单号、订单类型、地域、租户ID、主账号名称、主账号邮箱、所属产品、所属项目、计费模式、总费用、平台账户、外部账户及交易时间。(每个账单明细)

功能优化



云主机优化


云主机列表优化

云主机列表展示信息新增CPU、内存、磁盘使用率信息,支持按照状态,项目组过滤,按时间排序。


云主机启动模式优化

新增支持云主机自定义启动模式:

host-passthrough,custome(默认)

host-passthrough: libvirt 令 KVM 把宿主机的 CPU 指令集全部透传给虚拟机。因此虚拟机能够最大限度的使用宿主机 CPU 指令集,故性能是最好的。但是在热迁移时,它要求目的节点的 CPU 和源节点的一致。



网络优化


VPC机制优化

开放 172.17.0.0/16 ~ 172.29.0.0/16 网段,支持管理员在产品策略中设置VPC网段,配置范围为在10.0.0.0/8,172.16.0.0/16~172.29.0.0/16,192.168.0.0/16内满足无类别域间路由的网络


安全组优化

支持单个安全组规则输入多个端口和地址。端口的形式为多端口、端口段,例如1、3-5。多端口,分隔。地址的形式为IP地址、IP/掩码或地址段,例如10.0.0.1、192.168.0.0/32或192.168.1.1-192.168.1.255。多网段,分隔。

文章版权归作者所有,未经允许请勿转载,若此文章存在违规行为,您可以联系管理员删除。

转载请注明本文地址:https://www.ucloud.cn/yun/126497.html

相关文章

  • 打通本地部署和公有,混合架构让“鱼”和“熊掌”兼得(一)

    摘要:对于上述问题,混合云架构无疑是企业的最佳选择。解决方案将本地环境与公有云连通组成混合云架构,实现对本地环境计算能力的快速扩展。前言当前各行各业在积极拥抱云计算,但由于一些历史原因和合规要求导致很多企业全面上云比较困难,比如企业监管制度及合规要求一些核心数据库必须保留在本地数据中心;本地数据中心作为企业固定资产不容易完全抛弃;有些大型集团企业IT架构复杂,全面迁移上云的影响难以评估等等。因此,...

    Tecode 评论0 收藏0
  • 打通本地部署和公有,混合架构让“鱼”和“熊掌”兼得(一)

    摘要:对于上述问题,混合云架构无疑是企业的最佳选择。解决方案将本地环境与公有云连通组成混合云架构,实现对本地环境计算能力的快速扩展。前言当前各行各业在积极拥抱云计算,但由于一些历史原因和合规要求导致很多企业全面上云比较困难,比如企业监管制度及合规要求一些核心数据库必须保留在本地数据中心;本地数据中心作为企业固定资产不容易完全抛弃;有些大型集团企业IT架构复杂,全面迁移上云的影响难以评估等等。因此,...

    Tecode 评论0 收藏0
  • 传统自建私有有哪些痛点?UCloud企业私有UCloudStack产品优势、体系、架构&

    摘要:立即咨询产品文档优刻得上线了混合云自建机房火爆预售官方补贴活动中针对企业私有云产品作了介绍,老刘博客本篇文章分享给大家有关企业私有云产品优势体系架构超融合一体机机型和交付方式。快速了解企业私有云解决方案及应用场景。UCloudStack企业私有云平台,是基于UCloud公有云8年+的运营经验,输出的适配企业私有场景的云计算解决方案。提供虚拟化、SDN 网络、分布式存储、数据库缓存等核心服务的...

    Tecode 评论0 收藏0
  • 为什么选择混合UCloud混合UHybrid产品优势、架构及与传统IDC、自建私有的对比

    摘要:立即咨询产品文档优刻得上线了混合云自建机房火爆预售官方补贴活动中针对混合云作了介绍,老刘博客本篇文章分享给大家有关产品优势架构及与传统自建私有云的对比。UCloud混合云UHybrid可提供丰富的IaaS和PaaS产品和专业的服务,整合UCloud公有云、托管云、私有云和客户自有托管IDC等资源,重点解决存量IT资源合理利用,实现多云互联互通,多区域灵活组网;满足各个行业上云业务稳定,平滑过...

    Tecode 评论0 收藏0
  • 私有持续进化,UCloudStack2.0强势升级

    摘要:随着新基建进程以及企业上云步伐的加快,私有云市场正迎来黄金发展阶段,作为拥有公有云基因的云计算服务商,将公有云核心能力输出至私有云产品,于年用户大会上正式推出轻量级私有云产品。随着新基建进程以及企业上云步伐的加快,私有云市场正迎来黄金发展阶段,UCloud作为拥有公有云基因的云计算服务商,将公有云核心能力输出至私有云产品,于2020年用户大会上正式推出UCloudStack2.0轻量级私有云...

    Tecode 评论0 收藏0

发表评论

0条评论

最新活动
阅读需要支付1元查看
<